阿里云文档 2025-10-27

MaxCompute AI Function提供低代码、多引擎支持的预定义函数,简化大模型与机器学习推理在大数据场景中的应用。更加便捷的通过SQL或Python调用大模型和机器学习能力。

AI Function是MaxCompute提供的一组面向AI业务场景的预定义函数,将复杂的AI推理操作封装为简洁的SQL或Python算子。用户无需编写底层模型调用代码,即可通过标准SQL或MaxFrame(分布式Python引擎)直接调用大模型或机器学习模型,显著降低用户在数据处理、大数据分析等场景的AI使用门槛。

文章 2025-07-17 来自:开发者社区

重磅发布:VTJ.PRO 赋能若依(RuoYi)「AI + 低代码」能力,企业级开发效率跃升 300%

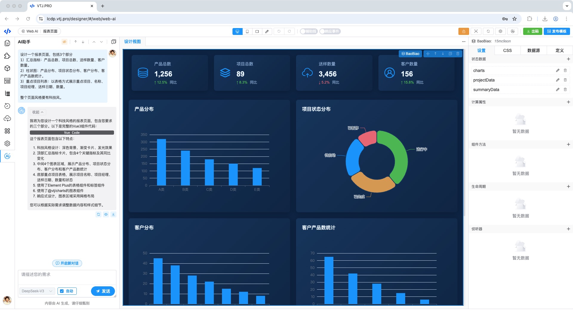
国内领先的 AI 低代码平台 VTJ.PRO 今日宣布与开源企业级快速开发框架若依(RuoYi)完成深度集成,通过双向代码穿梭、AI 智能引擎及多模态渲染三大核心技术,为若依生态注入新一代智能化开发能力,助力企业实现 “设计即生产” 的数字化革命。 技术融合:重塑若依开发范式 1. 双向代码自由穿梭 —— 打破设计与源码壁垒 可视化设计 → 若依工程源码若依开...

重磅发布:VTJ.PRO 赋能若依(RuoYi)「AI + 低代码」能力,企业级开发效率跃升 300%
文章 2025-06-30 来自:开发者社区

突破效率边界:VTJ.PRO以AI+低代码重塑企业数字化生产力

在数字化转型的浪潮中,开发效率与灵活性成为企业核心竞争力的关键。VTJ.PRO作为新一代AI驱动的低代码平台,通过颠覆性的可视化开发架构,正在重新定义企业级应用构建的范式。 ⚡ 一、可视化设计:零...

突破效率边界:VTJ.PRO以AI+低代码重塑企业数字化生产力
阿里云文档 2025-03-21

使用魔笔对接通义听悟,低代码定制智能会议系统

阿里云提供的多端低代码平台 —— 魔笔,已集成部分听悟API功能,可协助您快速搭建企业智能会议系统。听悟 + 魔笔,定制你的企业智能会议系统听悟 + 魔笔,定制你的企业智能会议系统

本页面内关键词为智能算法引擎基于机器学习所生成,如有任何问题,可在页面下方点击"联系我们"与我们沟通。

产品推荐

{"cardStyle":"productCardStyle","productCode":"aliyun","productCardInfo":{"productTitle":"阿里云 AI","productDescription":"从 AI 应用构建,模型部署到训练,一站式了解阿里云经典的 AI 应用场景和解决方案。","productContentLink":"https://www.aliyun.com/solution/tech-solution/ai","isDisplayProductIcon":true,"productButton1":{"productButtonText":"查看详情","productButtonLink":"https://www.aliyun.com/solution/tech-solution/ai"},"productButton2":{"productButtonText":"联系 AI 专家","productButtonLink":"https://page.aliyun.com/form/act933288178/index.htm?spm=5176.29311086.J_RY_4Q8--sru4dMV7o3lqS.2.22ec5297YL7w86"},"productButton3":{"productButtonText":"立即体验","productButtonLink":"https://bailian.console.aliyun.com/?spm=5176.28326591.0.0.56136ee1bpor89#/efm/model_experience_center"},"productPromotionInfoBlock":[{"$id":"0","productPromotionGroupingTitle":"热门体验","productPromotionInfoFirstText":"文生文应用","productPromotionInfoFirstLink":"https://bailian.console.aliyun.com/?spm=5176.29311086.J__xR9sQs7AmaTHLBTgN3VS.1.22ec52978mJi5p#/home","productPromotionInfoSecondText":"文生图应用","productPromotionInfoSecondLink":"https://bailian.console.aliyun.com/?spm=5176.29311086.J__xR9sQs7AmaTHLBTgN3VS.2.22ec52978mJi5p#/efm/model_experience_center?modelId=wanx-v1"},{"$id":"1","productPromotionGroupingTitle":"热门产品","productPromotionInfoFirstText":"大模型服务平台百炼","productPromotionInfoFirstLink":"https://www.aliyun.com/product/bailian","productPromotionInfoSecondText":"人工智能平台 PAI","productPromotionInfoSecondLink":"https://www.aliyun.com/product/bigdata/learn"},{"$id":"2","productPromotionGroupingTitle":"技术解决方案","productPromotionInfoFirstText":"向量检索与通义千问搭建专属问答服务","productPromotionInfoFirstLink":"https://www.aliyun.com/solution/tech-solution/dashvector","productPromotionInfoSecondText":"创意加速器:AI 绘画创作","productPromotionInfoSecondLink":"https://www.aliyun.com/solution/tech-solution/tongyi-wanxiang"},{"$id":"3","productPromotionGroupingTitle":"热门模型","productPromotionInfoFirstText":"通义千问","productPromotionInfoFirstLink":"https://tongyi.aliyun.com","productPromotionInfoSecondText":"通义万相","productPromotionInfoSecondLink":"https://tongyi.aliyun.com/wanxiang"}],"isOfficialLogo":false},"activityCardInfo":{"activityTitle":"","activityDescription":"","cardContentBackgroundMode":"LightMode","activityContentBackgroundImageLink":"","activityCardBottomInfoSelect":"activityPromotionInfoBlock","activityPromotionInfoBlock":[]}}

阿里云机器学习平台PAI

阿里云机器学习PAI(Platform of Artificial Intelligence)面向企业及开发者,提供轻量化、高性价比的云原生机器学习平台,涵盖PAI-iTAG智能标注平台、PAI-Designer(原Studio)可视化建模平台、PAI-DSW云原生交互式建模平台、PAI-DLC云原生AI基础平台、PAI-EAS云原生弹性推理服务平台,支持千亿特征、万亿样本规模加速训练,百余落地场景,全面提升工程效率。

+关注