文章 2025-09-23 来自:开发者社区

如何开发一套研发项目管理系统?(附架构图+流程图+代码参考)

需求记录在微信/Excel/纸上,负责人口头交代,版本与环境混乱,缺陷来回传递,多次重复验证,日报靠人手写并且数据难对齐。结果是交付不稳定、沟通成本高、项目推进慢。 研发项目管理系统能够帮助企业: 可追溯:每个需求、缺陷、变更都有记录和负责人。 可视化:看板把“谁在做什么”“进度在哪”一眼看清。 降成本:减少重复沟通与人肉对账,减少回归缺陷。 ...

如何开发一套研发项目管理系统?(附架构图+流程图+代码参考)
阿里云文档 2025-09-01

如何构建Serverless架构的弹性高可用音视频处理系统

在音视频系统中,音视频转码是比较消耗计算力的一个子系统,您可以通过函数计算和云工作流构建弹性高可用的Serverless音视频处理系统。本文会从工程效率、运维、性能和成本方面介绍Serverless音视频处理系统和传统方案的差异。同时介绍如何搭建并体验Serverless音视频处理系统。

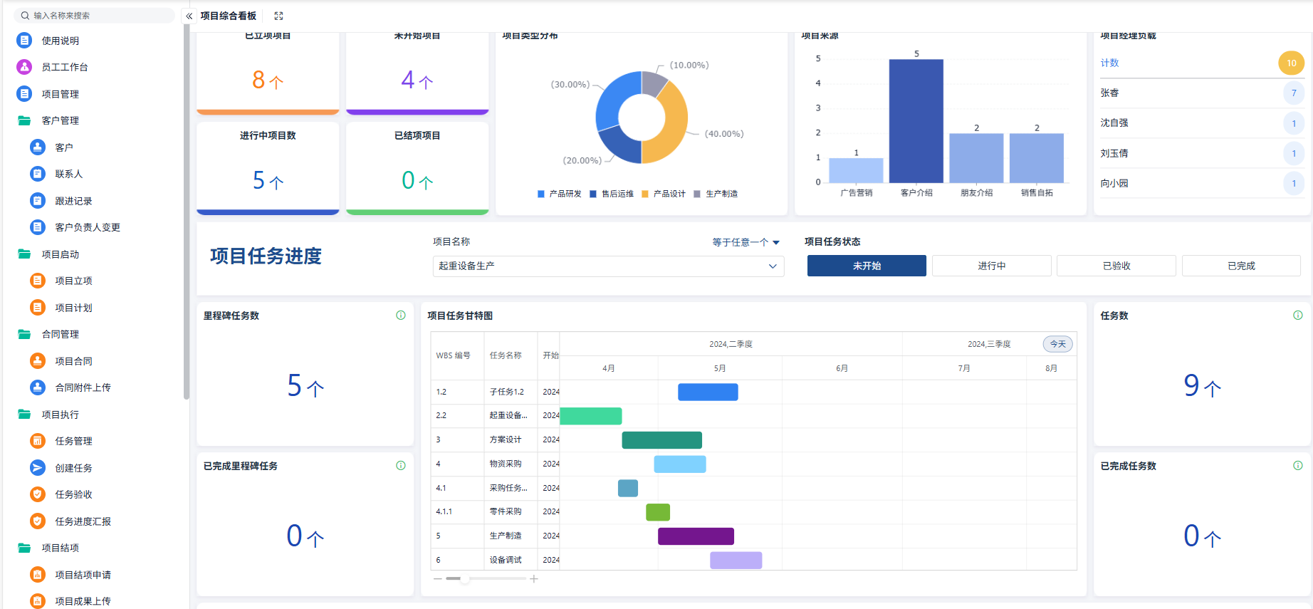
文章 2025-07-21 来自:开发者社区

如何开发一套项目管理系统?(附架构图+流程图+代码参考)

在多项目并行、需求频繁变更的环境中,传统的 Excel 表格和即时通讯工具已经无法满足团队对进度可视化、协作效率和风险预警的需求。一个系统化的项目管理平台,能够帮助企业: 统一信息来源:集中管理立项、计划、任务和报告,杜绝数据分散; 标准化流程:固化立项→规划→执行→监控→收尾各阶段,减少重复沟通; 实时监控与预警:甘特图、看板视图、逾期提醒,让项目风险无...

如何开发一套项目管理系统?(附架构图+流程图+代码参考)
阿里云文档 2025-03-07

实时监控系统指标页面有哪些功能

系统指标用来监控应用本身所在虚拟机或 ECS 的资源情况,包括 CPU、Load、Memory 等情况。您无需配置日志,只需打开开关即可,监控 agent 会自动获取对应数据。

阿里云文档 2024-06-14

支持的预设的系统权限策略列表

本文描述金融分布式架构支持的所有系统权限策略及其对应的权限描述,供您授权 RAM 身份时参考。

阿里云文档 2023-08-28

如何将系统部署在不同类型的逻辑单元中

逻辑单元是单元化架构的基础,一个单元被称为一个 Zone。根据业务特点不同,您可以将系统部署在不同类型的逻辑单元中。

阿里云文档 2023-08-28

江西农信如何实现业务系统平滑迁移上云

抛弃传统集中式架构,江西农信采用消息 Mesh 技术实现业务系统平滑迁移上云。

本页面内关键词为智能算法引擎基于机器学习所生成,如有任何问题,可在页面下方点击"联系我们"与我们沟通。

产品推荐

金融级分布式架构

SOFAStack™(Scalable Open Financial Architecture Stack)是一套用于快速构建金融级分布式架构的中间件,也是在金融场景里锤炼出来的最佳实践。

+关注